DoubleZero
3.8K posts

DoubleZero
@doublezero
A new internet for crypto, AI, and real-time applications.




We asked the designers at @Hoodies_crypto visualize the volume of packets coming via @doublezero Multicast compared to unicast shred distribution systems. It came out well - play around with it here: …lezero-multicast-dashboard.vercel.app

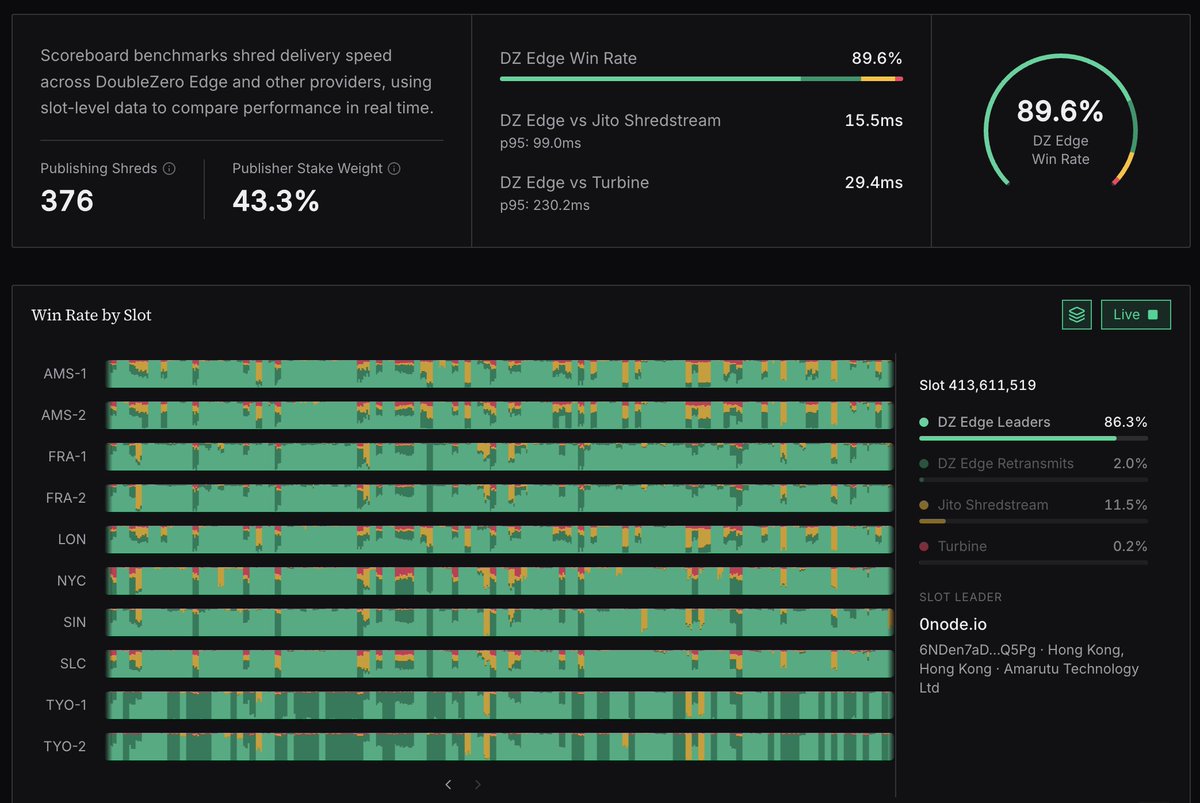
Market data over the internet works. Solana shreds over DoubleZero Edge wins. DoubleZero Edge beta is live. ↓

Market data over the internet works. Solana shreds over DoubleZero Edge wins. DoubleZero Edge beta is live. ↓

Market data over the internet works. Solana shreds over DoubleZero Edge wins. DoubleZero Edge beta is live. ↓

Market data over the internet works. Solana shreds over DoubleZero Edge wins. DoubleZero Edge beta is live. ↓













