brooks

211 posts

brooks

brooks

@brooksdotsol

engineer @anza_xyz

가입일 Nisan 2024
237 팔로잉600 팔로워
brooks
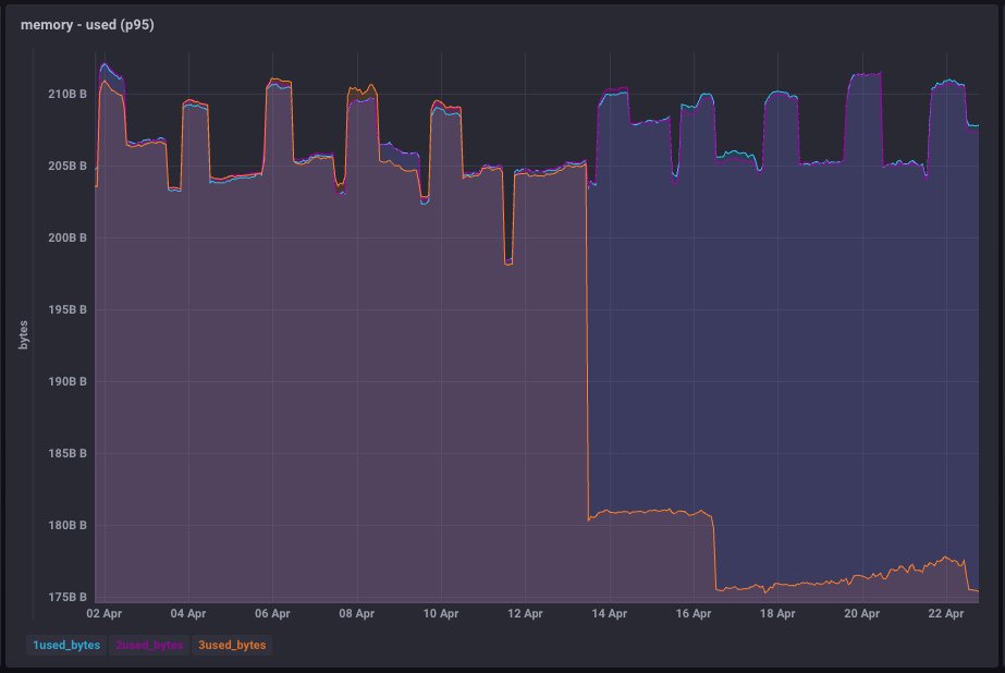
brooks@brooksdotsol·
these lines represent the aggregation of our canary nodes running v3.1 (1), v4.0 (2), and v4.1 (3) since the beginning of April
English
0
0
2
160
brooks
brooks@brooksdotsol·
reducing ram usage some more in agave v4.1
brooks tweet media
English
4
7
53
2.5K
brooks 리트윗함
Alessandro Decina
Alessandro Decina@alessandrod·
Once again, with his tests @ax_1000x helped me find a bug before it reached mnb. This happens multiple times each release cycle. If you want solana to be safe and fast, consider staking with him, this is exactly the kind of operator we need to be rewarding. (Also give him a follow I'm trying to pull him out of the dark web)
ax@ax_1000x

agave 4 checklist: ✅ xdp enabled + zero-copy ✅ isolated cores for xdp and poh ✅ xdp and poh pinned to separate ccds (0+1) ✅ doublezero ✅ mainnet-beta

English
11
12
105
15.9K
brooks 리트윗함
febo
febo@0x_febo·
The latest release of pinocchio-token now supports the new p-token instructions, including batch. Read about what is new and see an example below. You can also use it directly from your Quasar program. github.com/anza-xyz/pinoc… 1/2
English
5
16
70
4.5K
brooks 리트윗함
0xSol
0xSol@Sam0xSol·
Guys I'm too afraid to release the new jetstreamer version because the TPS is just too high (over 3M TPS, practically AGI). It might be conscious 🤯🤯🤯
0xSol tweet media
English
7
7
51
7.1K
brooks 리트윗함
trent.sol
trent.sol@trentdotsol·
if you liked agave v3.0 and think v3.1 is amazing, you won't believe v4.0 and v4.1 will be incomprehensible
English
5
7
43
2.5K
brooks 리트윗함
Anza
Anza@anza_xyz·
Validators: Mainnet-Beta v3.1 stake adoption has exceeded 95.4%. We plan to resume feature activations next week, raising the version floor to Agave v3.1 and FD v0.806.30102. Nodes on older versions will fork off, check mb-announcements if you need to upgrade.
English
9
3
41
9.1K
brooks
brooks@brooksdotsol·
fyi, you don't get shreds from gossip
English
0
0
2
91
brooks 리트윗함
Solana Status
Solana Status@SolanaStatus·
URGENT RELEASE: The v3.0.14 release is now recommended for general use by Mainnet-Beta validators. This release contains a critical set of patches and should be applied to staked and unstaked Mainnet-Beta validators.
English
68
63
241
76.5K
brooks 리트윗함
Anza
Anza@anza_xyz·
"Over the last two years Solana has processed 200 billion transactions, more than all other blockchains have processed in their entire history. Solana is Lindy." - @bw_solana at BP25
English
7
10
64
15.1K