Giovanni Liva

1.7K posts

Giovanni Liva

Giovanni Liva

@thisthatDC

Austria Katılım Eylül 2010
224 Takip Edilen164 Takipçiler
Giovanni Liva retweetledi
keptn
keptn@keptnProject·
🎉 Keptn is now available via the @glasskube Package Manager! 🎉 Simplify dependency handling & automate updates ensuring that @keptnProject seamlessly stays up-to-date within your cluster. Check out our blog for more details: keptn.sh/stable/blog/20…
keptn tweet media
English
0
6
9
1.2K
Giovanni Liva retweetledi
Dynatrace
Dynatrace@Dynatrace·
Learn how incorporating @KeptnProject with your standard deployment practices can streamline the challenging process of deploying applications with #Kubernetes. Florian Bachner and Giovanni Liva have the insights you need here: dynatr.ac/4cmqmWm
English
0
3
4
481
Giovanni Liva retweetledi
OpenFeature
OpenFeature@OpenFeature·
We're excited to introduce our New Governance Committee! This team of passionate individuals will guide OpenFeature toward greater innovation and collaboration within the open source community. Let's make OpenFeature even better, together.
OpenFeature tweet media
English
1
3
13
624
Giovanni Liva retweetledi
keptn
keptn@keptnProject·
Want a high level overview on what the Keptn Project is, the benefits, architecture, core concepts & terminology, & how to integrate Keptn into your #Kubernetes cluster? Then join @bacherfl tomorrow, January 24 at 10am ET | 4pm CET for this live talk: dynatrace.zoom.us/webinar/regist…
keptn tweet media
English
0
3
4
272
Giovanni Liva retweetledi
keptn
keptn@keptnProject·
Join @bacherfl for this #Keptn Online User Group Meeting where he dives into what it is, the benefits, architecture, core concepts & terminology, and how to integrate Keptn into your #Kubernetes cluster. January 24 at 10am ET | 4pm CET Register here: dynatrace.zoom.us/webinar/regist…
keptn tweet media
English
0
2
8
298
Todd Baert
Todd Baert@toddbaert·
PSA: Do no taste the sap from your Christmas tree. It's tastes horrible and kinda makes your mouth go numb for a while.
English
2
0
4
110
leckerlecker
leckerlecker@wurstsalat·
Who can guess what my new kitchen gadget is for, which I ordered after the week at kubecon?
leckerlecker tweet media
Eibelstadt, Deutschland 🇩🇪 English
1
0
0
166
Giovanni Liva
Giovanni Liva@thisthatDC·
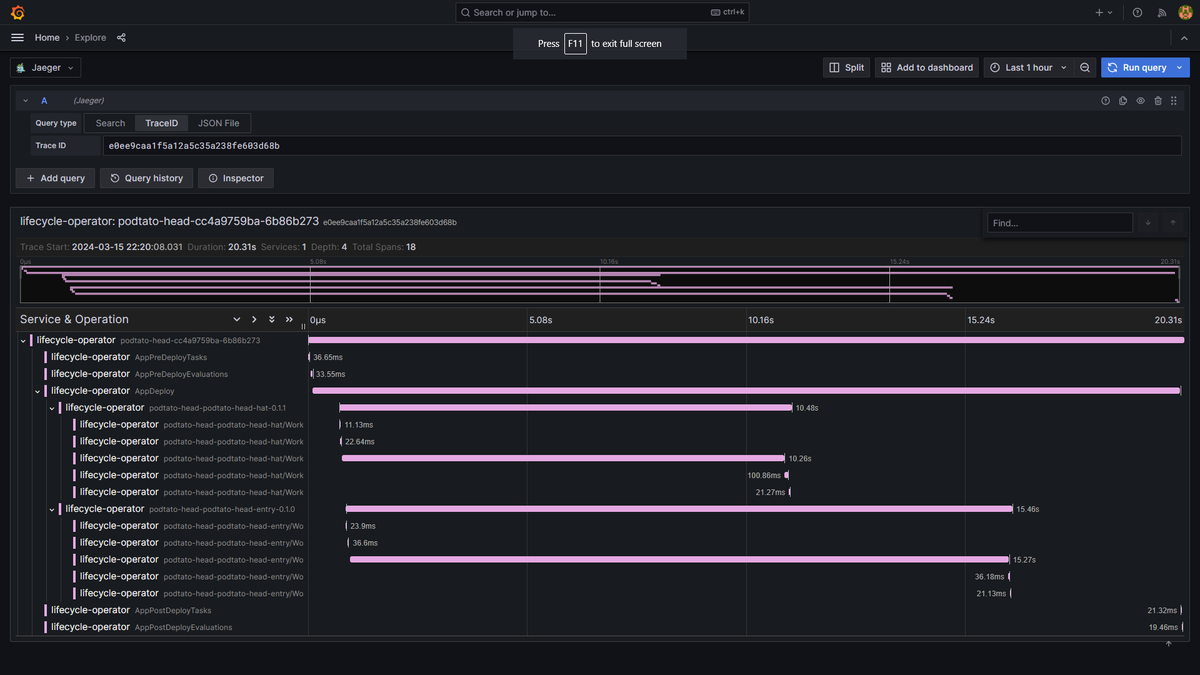
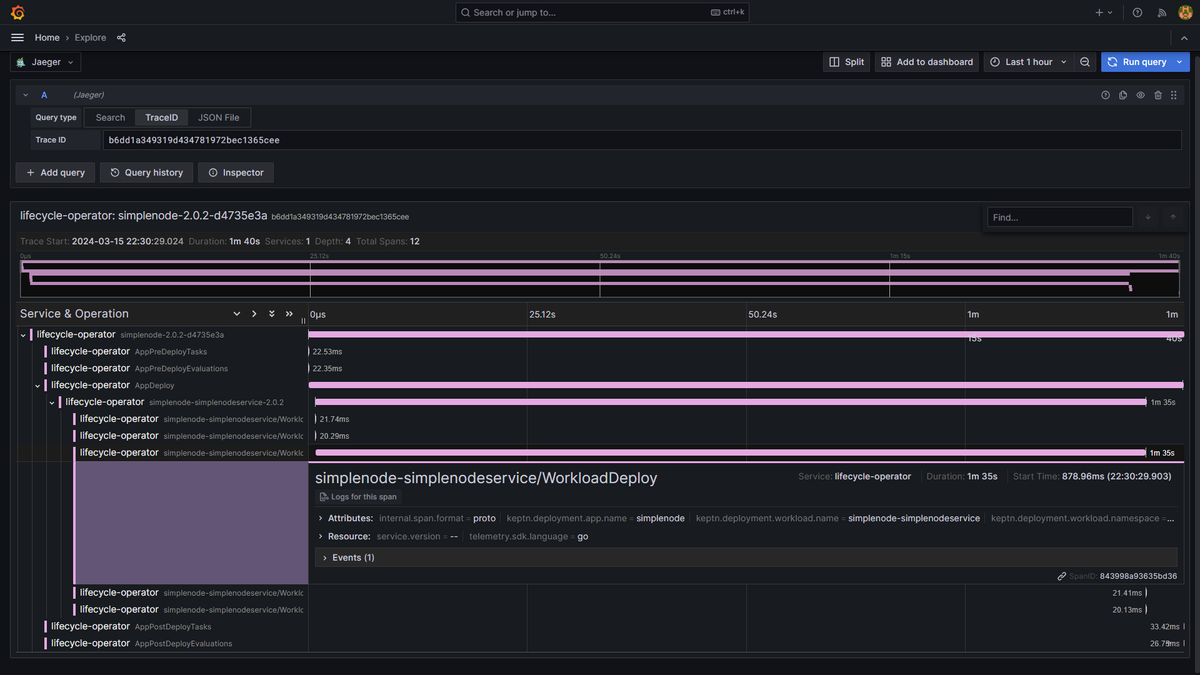
@ibuildthecloud In Keptn, we're using annotations on the CRs to propagate the traceparent header across different controllers. You can see an example here: #L244" target="_blank" rel="nofollow noopener">github.com/keptn/lifecycl…
English
0
0
2
66
Darren Shepherd
Darren Shepherd@ibuildthecloud·
Has anyone done distributed tracing with controllers where you track you write a CR, which then gets picked up by different controllers (processes) and handled and updated?
English
6
0
2
3.4K