RocketSwitch 🚀🧬

5.2K posts

RocketSwitch 🚀🧬 banner
RocketSwitch 🚀🧬

RocketSwitch 🚀🧬

@rocket_switch

NFA, my journey with crypto/stocks. Giving free premium TA + calls. Content is for informational purposes only! ⚒️ FolioView. Community mod for Data $LAKE 🧬

The Moon 加入时间 Aralık 2021
44 关注843 粉丝
置顶推文
RocketSwitch 🚀🧬
RocketSwitch 🚀🧬@rocket_switch·
Tired of Sheets, formulas & 3 apps charging ongoing fees just to track your investments? I’m building #FolioView, a portfolio tracker for ASX, US stocks & crypto that runs from 1 HTML file. No account. No cloud. Works offline. One-off fee. Would you use this? #ASX
RocketSwitch 🚀🧬 tweet mediaRocketSwitch 🚀🧬 tweet mediaRocketSwitch 🚀🧬 tweet mediaRocketSwitch 🚀🧬 tweet media
English
0
0
0
389
RocketSwitch 🚀🧬
RocketSwitch 🚀🧬@rocket_switch·
Just a reminder, I only reply back to those who follow.
English
0
0
0
15
RocketSwitch 🚀🧬
RocketSwitch 🚀🧬@rocket_switch·
Looks like $TAO top is in. Waiting for $150 before buying a huge bag. I think it's going to be a strong performer. Patiently waiting 👁️
English
0
0
0
78
RocketSwitch 🚀🧬
RocketSwitch 🚀🧬@rocket_switch·
If the strategic review for $OFX results in a large company buy, the stock value will skyrocket. It's speculative of course, but I'm betting on a good outcome. #ASX
RocketSwitch 🚀🧬 tweet media
English
0
0
0
44
Quadzilla
Quadzilla@76erscuts·
@rocket_switch I’m scared to even open up the tracker to see the carnage over the last couple of days 😂
English
1
0
0
27
RocketSwitch 🚀🧬
RocketSwitch 🚀🧬@rocket_switch·
What a recovery on the #ASX! My newer picks are getting there today: $ZIP +8.22% $SDR +7.32% While Megaport & Paladin continue to crush it: #MP1 +5.43% $PDN +10.93% All green across the board! 🟩💰 #Stocks #Trading #Investing
RocketSwitch 🚀🧬 tweet media
English
1
0
0
128
RocketSwitch 🚀🧬
RocketSwitch 🚀🧬@rocket_switch·
$PDN $SDR $ZIP Way oversold. Good to see them making gains today. A lot to go. Uranium is going to be an important energy source going forward. ZIP's business model is going to rely on people not having money readily to pay anything off. 🤌🔥
RocketSwitch 🚀🧬 tweet media
RocketSwitch 🚀🧬@rocket_switch

$SDR at $3.02 vs Morningstar FV $10.75. Why? ✅ Channels Plus = commission revenue + network effects ✅ 2.4M rooms under mgmt (scale moat) ✅ Transaction revenue +43% CAGR ✅ "Shopify for hotels" playbook High uncertainty, but huge optionality if execution continues. #ASX

English
0
0
0
384
RocketSwitch 🚀🧬
RocketSwitch 🚀🧬@rocket_switch·
#ASX exploded this morning. A reminder to not the news get to you. Buy the dip.
English
0
0
0
29
RocketSwitch 🚀🧬
RocketSwitch 🚀🧬@rocket_switch·
In Terminal, #FolioView's intel room, there's a module called Stock Fundamentals where it scans your current stocks to show 52w price range with an indicator, vol and daily change. 1 of 10 modules. Could be more by the time I am finished with v1.0!
RocketSwitch 🚀🧬 tweet media
RocketSwitch 🚀🧬@rocket_switch

#FolioView Settings = Total Control - Export/Import your data - NightView | DayView | Auto themes - Auto price refresh on your terms - Real-time alerts & activity tracking - Nav customisation - Save your settings ✅ No Account ✅ Privacy-First #Stocks #Crypto #PortfolioTracker

English
0
0
0
73
RocketSwitch 🚀🧬
RocketSwitch 🚀🧬@rocket_switch·
$LAKE continues to rise, +60% in 30d! Does it continue to reach the heights like it did a few years ago? Who knows.
RocketSwitch 🚀🧬 tweet media
English
1
0
0
162
RocketSwitch 🚀🧬
RocketSwitch 🚀🧬@rocket_switch·
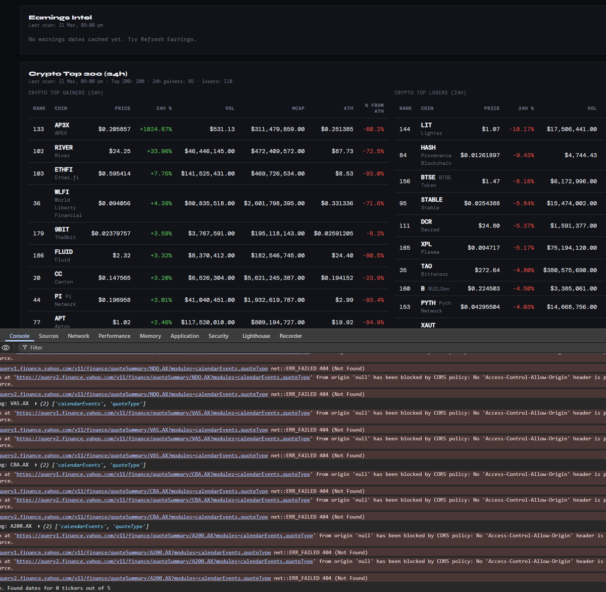
A few people have asked me in DMs wen #FolioView ready? Not until I have ironed out all the bugs. Currently working on the Terminal, & want to ensure I have many routes to go through when running a local file to get through CORS policy. Anyway, soon. #ASX #crypto $BTC
RocketSwitch 🚀🧬 tweet media
English
0
0
1
55
RocketSwitch 🚀🧬
RocketSwitch 🚀🧬@rocket_switch·
Other portfolio trackers want you to sign in with Google, or connect with Discord, create an account... take & sell your data. Not with #FolioView. One file, your way, you build & manage your data, it always stays with you.
English
0
0
0
26
RocketSwitch 🚀🧬
RocketSwitch 🚀🧬@rocket_switch·
#FolioView Settings = Total Control - Export/Import your data - NightView | DayView | Auto themes - Auto price refresh on your terms - Real-time alerts & activity tracking - Nav customisation - Save your settings ✅ No Account ✅ Privacy-First #Stocks #Crypto #PortfolioTracker
GIF
RocketSwitch 🚀🧬@rocket_switch

Been using #FolioView to record my latest buys, added more $CRV & $SEI. Transaction History allows you to: - Filter by name - Filter Stock/crypto - Filter buy/sell - Batch delete - Edit - Filter by portfolio - Notes, dates, labels... So much control with #FolioView 🔥

English
1
0
0
134
RocketSwitch 🚀🧬
RocketSwitch 🚀🧬@rocket_switch·
Building a portfolio app with AI isn’t as easy as it looks. I am using AI to help code #FolioView, but still manually writing, testing, prompting, and refining to make it production-level. 7,000+ lines. 8 weeks. "Can build it in a few days with AI"... good luck.
RocketSwitch 🚀🧬@rocket_switch

Tired of Sheets, formulas & 3 apps charging ongoing fees just to track your investments? I’m building #FolioView, a portfolio tracker for ASX, US stocks & crypto that runs from 1 HTML file. No account. No cloud. Works offline. One-off fee. Would you use this? #ASX

English
0
0
0
46