Sabitlenmiş Tweet

Everything a ham needs in ONE place:
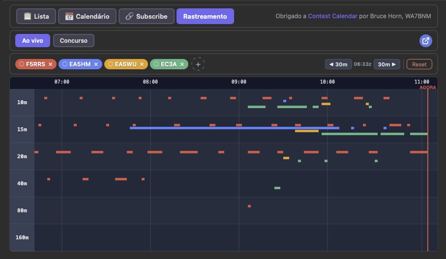
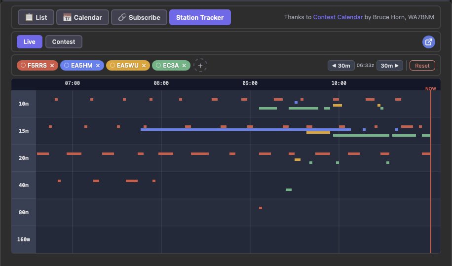
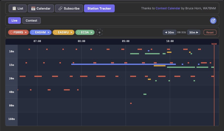
✅ PSKReporter + RBN + DX Cluster combined
✅ Real-time propagation maps with actual data
✅ DXpeditions & Contest Calendar tracking
✅ Station performance tests & comparison
100% FREE 👉 dxcontest.org
#hamradio #dx #amateurradio
English



















