LowKeyDevs
3.3K posts


@LowKeyDevs github.com/DsThakurRawat/…
check this out if this thing excites you
English
LowKeyDevs retweetledi

was reading about amazon's S3 bucket and object storages
so i built frusta , my S3 styled manual chunk upload engine
- out of order+ parallel chunk acceptance
- resume and stream fail logic for chunk uploads
- idempotent file writes/db writes
- atomic renaming from temp to final folder (check docs)
- merge failure handling
- node pipelines for reqStream,writeStream and merge w backpressure-safe transfer
- explicit upload states (init/uploading/completing/completed/failed)
- feature based scalable architecture and middlewares
- also learnt about testing (23+6) and benchmarks (k6) along the go
[repo link in comments]

English

@LowKeyDevs Is a 13-inch good size for movies and coding for long hrs ?
English

Small yap about me ahead
I'm just an average kid who wasn't that good at studies. I scored 79 percentile in JEE and ended up at VIT.
In my first semester, I met my roommate who was into coding and that got me interested. I started with web development, built some projects, and genuinely enjoyed it. Eventually I stopped studying for college exams and just kept coding. My entire first semester mostly went like this.
Then came second semester, and I started exploring things beyond just web development.
During the second semester we had club recruitments in college. I applied to one and got selected for the final round.
A day before the final interview, I was talking to my father. I was very nervous and kept telling him that I wouldn't be able to do it, that I would stammer and they would reject me.
He simply said: "If you want to do it, then you have to do it."
The next day I gave the interview and somehow got selected.
But a day later I got a call saying my dad was no more. I was just an 18-year-old who had only started exploring life. That one phone call changed everything.
I came back to the hostel and started coding again. It was the only thing that kept me going.
But then my laptop started giving up. My roommate helped me by lending me his so I could keep going.
In my second year I started learning Golang, system design, and building more projects. I started sharing them on Twitter.
Since the beginning I had always been fascinated by MacBooks, and I told myself that one day I would buy one with my own money.
Eventually I got an internship. I started working there, loved the experience, and yes I finally bought that MacBook.
At the end I just want to say keep doing the things you truly like. You will eventually end up somewhere meaningful.
As my Mentor says:
"A person isn't just the summation of all his actions, but the summation of the entire universe acting around him."

English

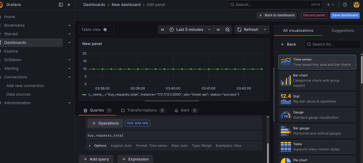
Built a flash-sale ticket purchasing backend and stress tested it with k6 (125k+ requests) to simulate burst traffic similar to real ticket drops.
- pino-http logging and prometheus metrics(counter/gauge/histogram)
- grafana dashboard (p50/p95/p99),
- k6 load testing hitting /buy endpoint
- request throughput, and ticket inventory depletion during the sale window.
Built this in under 5 hours, only wanted to use/learn pino/k6/grafana headfirst, and so i did. didnt neccesarily focus on scalability/persistence/persistence
[github in comments]




English

Day 43/75.
- class (10-6)
- code (8:30-4)
post soon
done. gn ;)

Amaan@dextertwts
call me gae if i dont implement/build all this within the next 6 hours
English

My new song SKB is out now with a music video on youtube and its audio is now available on all streaming platforms including Spotify, Apple and everything else.
Vocals by: @_esrmusic
Music by: meeee ( yes it's your boii )
Attaching a small snippet of the music video, do check it out on yt also and do stream it on Spotify if you like it, attaching links in comments, thanks 🙏
Manifesting this to go big 😁
English

@jerkeyray @irunonironic When there is a cat , there is fat ahead
English

if its top 200 then im in (hopefully)
really shouldve spent more time on this i guess
(couldnt log in the first 45 mins anyway, it was always "server error 502" or smth 😭)

Harkirat Singh@kirat_tw
Live now - context.100xdevs.com/contests/cmm8a… Top 200 make it to the Bootcamp
English















