
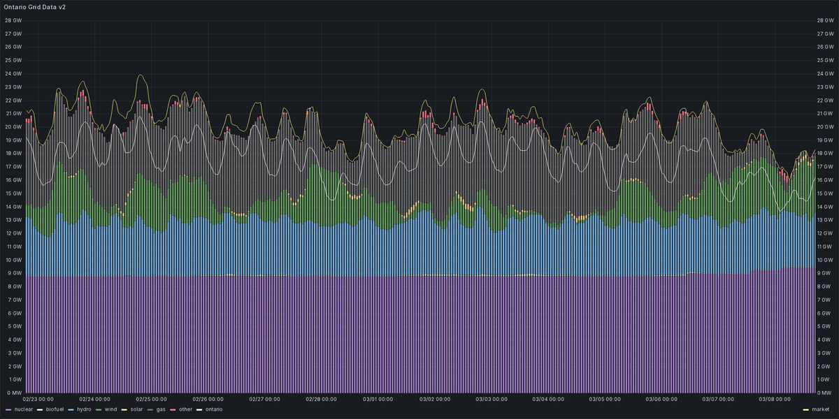
Rolling 14-day Ontario power mix:
#FollowFriday Friendly Canadian🍁 Electricity Bot Network🤖 @skelectricity @nlelectricity @nselectricity @nbeelectricity @qcelectricity @ReliableAB

English
Ontario Energy Stats
832 posts

@ONEnergyStats
Proudly running on @FreeBSD The Friendly Canadian🍁 Electricity Bot Network🤖 @skelectricity @nlelectricity @nselectricity @nbelectricity @qcelectricity














