Sabitlenmiş Tweet

API Gateway support just dropped 🔥
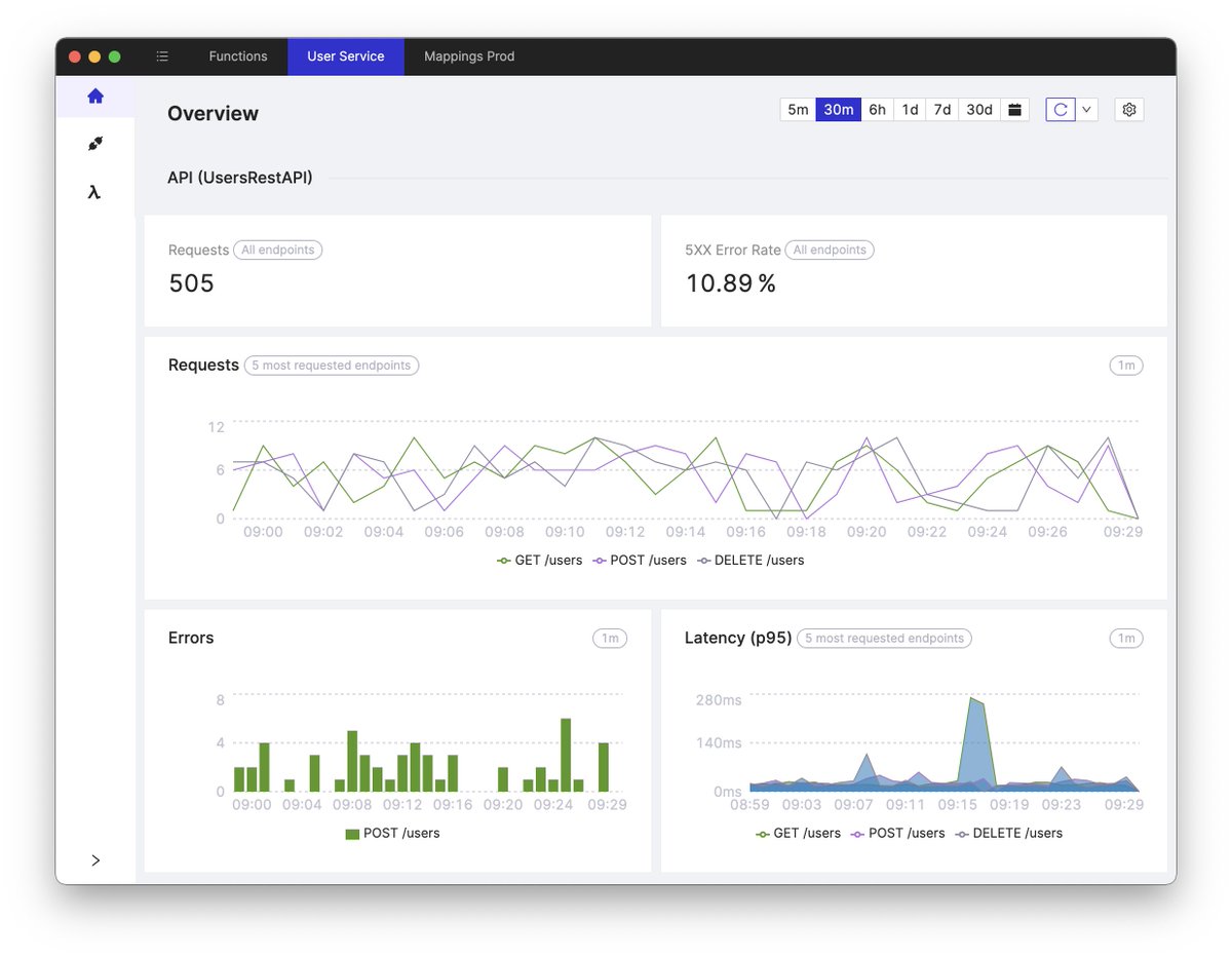
Cloudash will give you a birds-eye view of all API Gateway endpoints and functions in your serverless stack - all in a single desktop app
Imagine debugging production incidents in minutes, not hours 👀
cloudash.dev

English





