Lenard V8 retweetledi

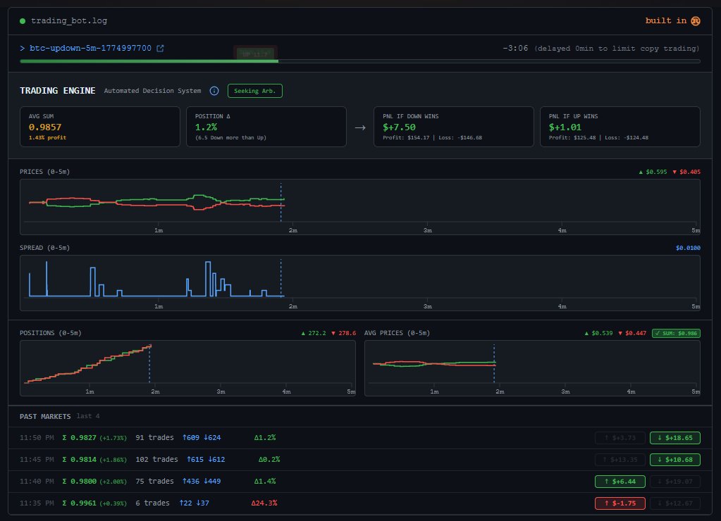
We’ve officially updated the argibag.com terminal view to include Market History (displaying the last 5 entries).
Many of you requested this feature to help analyze previous market shifts and try to understand the philosophy of the arbitrage algo before buying the

English















