Sabitlenmiş Tweet

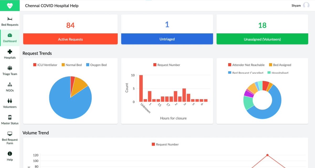
Built & launched an app using @ZohoCreator to help volunteers find beds for #COVID patients in #Chennai.
Idea -> launch in 48 hrs
80 volunteers working in 3 shifts
300+ patients helped so far
I am happy to help others build their #techforgood #lowcode app. DM and let's chat.

English





