Trilogy maejima
3.8K posts

Trilogy maejima
@w2c_ma
Trilogy Inc. 投資助言・代理業登録業者 / 財務省近畿財務局長(金商)第372号 一般社団法人資産運用業協会会員 / 会員番号022-00269 (#FX #MT #EA #株式投資 #ETF #NISA #CFD #暗号資産 #投資信託)maejima | winsquare-club
大阪府 大阪市 北区 天満 Katılım Nisan 2009
36 Takip Edilen355 Takipçiler

アルマダ氏主催のEAコンペAACこじりん杯が3月末で終了しました
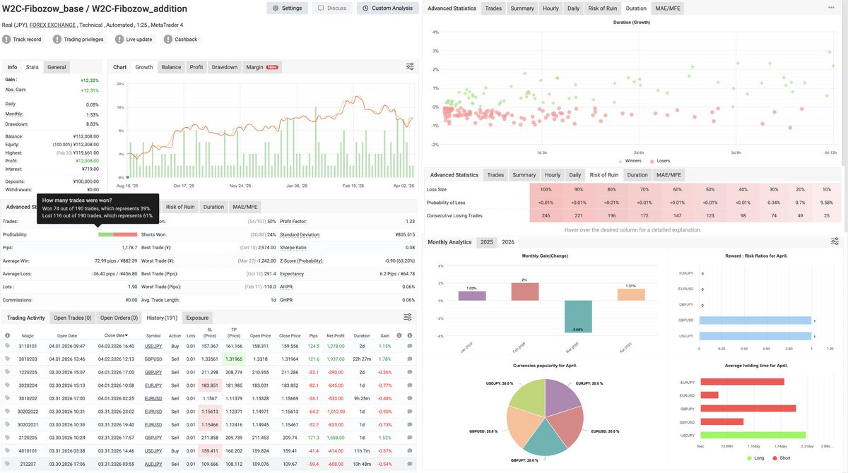
期間中、弊社EAポートフォリオを稼働し、myfxbookにてリアルタイムで成績を公開してまいりました
x.com/w2c_ma/status/…
そして今後についてですが、このアカウントを弊社アカウントに切り替え、継続して成績公開を行っていきます
Trilogy maejima@w2c_ma
備忘録 30週目 1勝7敗 ▲2.1% ・月曜USD↓でUJ,EU,AJ,GUは含み益を吐き出し大スリッページを伴うSL ・その後切り返し、結果GUは往復ビンタ ・最終週も振るわず3月負け(月単位6勝1敗) AACこじりん杯参加者の皆様、ありがとうございました また機会がございましたらよろしくお願いいたしますm(_ _)m
日本語

@BBTMT41 @mantarow333 @hokuto_fx 我々は登録業者の立場もあり、我慢して表面的な警告のみの発信に終始しましたが、たっくんに「万太郎さんのアカウントがウチのステマでは」という疑いをかけられて大迷惑したんです
一体はいいのですが、ステマは勘弁してくださいね
法整備される前からステマは詐欺に等しいと訴えてた側ですので…^_^;
日本語

@BBTMT41 @mantarow333 @hokuto_fx 万太郎さんが発言することはもちろん自由ですし、こうなったらおおいにやってくださいとも思っています
擁護した我々は一体で、巻き込まれた形で受けた攻撃も理不尽なものでした
違法を合法と言え!とかw
犯行予告も受けて事務所に防犯カメラ等対策も施しました
それほど酷かったんです…( ;∀;)
日本語

@hokuto_fx @BBTMT41 @mantarow333 いえいえ、ホクトさんがイイ人なのは知ってますよ
FEATの頃からお世話になってますから
全て本当なら悪いのはたっくんですね…(^_^;)
でもたっくんの理想を語る力、ビジョン?はとんでもなく凄かったんでしょうね
エライ人らがみんな巻き込まれたんですから…
日本語

@BBTMT41 @mantarow333 @hokuto_fx ホクトさんやおやぢ様にその気持ちをわかれとは言いません
しかし何年もモヤモヤしていたのであろう万太郎さんが事ここに至って逆側の人らの軽はずみな言動に怒るのは仕方のないことだと私は思います
おやぢ様には有益情報を拝見させていただいてる身でありながら口を挟んでしまったことお許しください
日本語

@BBTMT41 @mantarow333 @hokuto_fx なんか揉めてることを聞きここまでの経緯を拝見しました
おやぢ様、私は万太郎さんの悔しかった気持ちがなんとなくですがわかります
当時はばっつ君やようぶん氏他にもすごい数のたっくん側の人達に分単位で無知な猛攻撃を受け続けました。土日も関係なく回答や弁明に追われたのを憶えています ↓続
日本語

@mantarow333 @link_asset1 もう2年以上前になるんですね…(^_^;)
当時はひっそり運営してたウチのオプチャでいきなり万太郎さんらのケンカが始まって巻き込まれた形で参入しましたが、内容は違法IBを生業にしてた人らの攻撃でしたね
我々の法解釈を記事にしたりポストしたのを鮮明に覚えてます
論証されてよかったですね!
日本語

@jinsei2525shaa @trilogy372 合法でくそ真面目にやってるオレらがフェイク…( ;∀;)
相変わらず嫌われとるなぁ
日本語

備忘録 29週目 1勝5敗
myfxbook.com/members/Armada…
・myfxbookの更新待ちでポスト遅延
・金曜日最後のドル円ロングに救われて全敗免れたが...
・今週で最終週だがいきなり昨日奇跡的な連敗スタート
・W2C-Fibozow LP ⇒ ea-exposition.com/w2c-fibozow_ba…


日本語

✅ FXはゼロサム
✅ 為替は予測が難しく収益不安定
✅ 為替リスクからの避難
✅ 長期安定分散方針と不一致
これらがFXがファンドに組成されない理由 ⇒ note.com/trilogy/n/ne1a…
流動性リスク極小という特長を武器に、ファンドポートフォリオに採用されるようなEA開発を目指して...
#AACこじりん杯
日本語

@jinsei2525shaa @timusuke0130 ゼロ…( ;∀;)
確かに順位は下位やから入らないのはわかるけど、よくみると知名度的な要素も…
相変わらず存在感ないなぁ
あ、嫌われとるだけか!
今回は法人運用の大口注文を意識し構成しましたが、次回もし参加させてもらえるなら、もう少し上を目指してリスク取ろうと思ってます
日本語

金相場の動きとバックテスト結果を並べて検証
利益だけでなく最大DDにも注目すると見え方が変わります
実データをまとめました
note.com/trilogy/n/n9d1…
判断材料の一つになれば幸いです
#GOLD #XAU #ナンピン #マーチン


日本語

@YahooNewsTopics これはアカンでしょ…(^_^;)
実業を資金力で支える大投資家と
日銭を稼ぐスキャルパーが同じカテゴリーに入っているのかも
日本語

>いただいた謝礼をそのまま、
>引き伸ばした写真と額縁にして渡したら、
この発想に到達できる人は、たぶん、極少。
Trilogy maejima@w2c_ma
いただいた謝礼をそのまま、 引き伸ばした写真と額縁にして渡したら、 涙を流して喜んでくれたとのこと... 二十歳になったとき 働き始めたとき 一人暮らしを始めたとき 色々な節目はあったが この出来事を聞いたとき ほんとうの意味で「子育てが終わった」と感じた瞬間だった...
日本語

投資家は孤独...
だからこそ20年以上この投資交流会の場が続いていることに意義を感じています
振り返るとむしろ自分がその場に支えられていたのだと思います
生き残るのに仲間の存在は想像以上に大きい...
相場は才能より"続けられる環境"の方が重要なのかもしれません
x.com/trilogy372/sta…
株式会社トリロジー@trilogy372
「大阪・投資交流会」 & 「飲み会」のご案内 投資方法の発見や交流を楽しみたい方! 飲んで、食べて、ほろ酔い気分で投資についてお喋りをしたい方!! 参加無料 \(^o^)/ お気軽に申し込みください 場所:グランフロント大阪 北館 7F ナレッジサロン 日時:ea-exposition.com/media/osaka-in…
日本語






