Attaullah Malik
720 posts

Attaullah Malik
@AtMaliks
Investor & multi-business founder • Ex-Amazonian • Columbia MBA • Writing my second act
New Jersey Katılım Ekim 2016
375 Takip Edilen1.3K Takipçiler

The laws of physics dictate that my motorcycle crash a few days ago should've killed me. But a mysterious, more powerful force decided that I'm not done yet. Thank you all for visiting me in the hospital, sending me messages of love, keeping me in your thoughts, and sending flowers and gifts. I'm truly grateful to still be here amongst you all. I promise to recover from my injuries and be back bigger, better, and stronger before you can say 'motorcycle'! 🙏🙏🙏❤️❤️❤️




English

@MikieSherrill Solid campaign. You had my vote, best of luck as results come in!
English

Polls for the Democratic Primary Election are officially closed in New Jersey.
This was a truly grassroots campaign, and I’m so grateful to everyone who was a part of it, whether you volunteered, chipped in a few bucks, or voted for me. We couldn’t have gotten here without your support. Thank you from the bottom of my heart.
English

Took a bit longer, but it happened! $BTC > $100K!!! Woot woot!
Attaullah Malik@AtMaliks
Can $BTC do it today?
English

@Barchart I think I still have this book in my storage somewhere, which I had bought more than a decade ago. I should probably do the same now. Lol
English
Attaullah Malik retweetledi

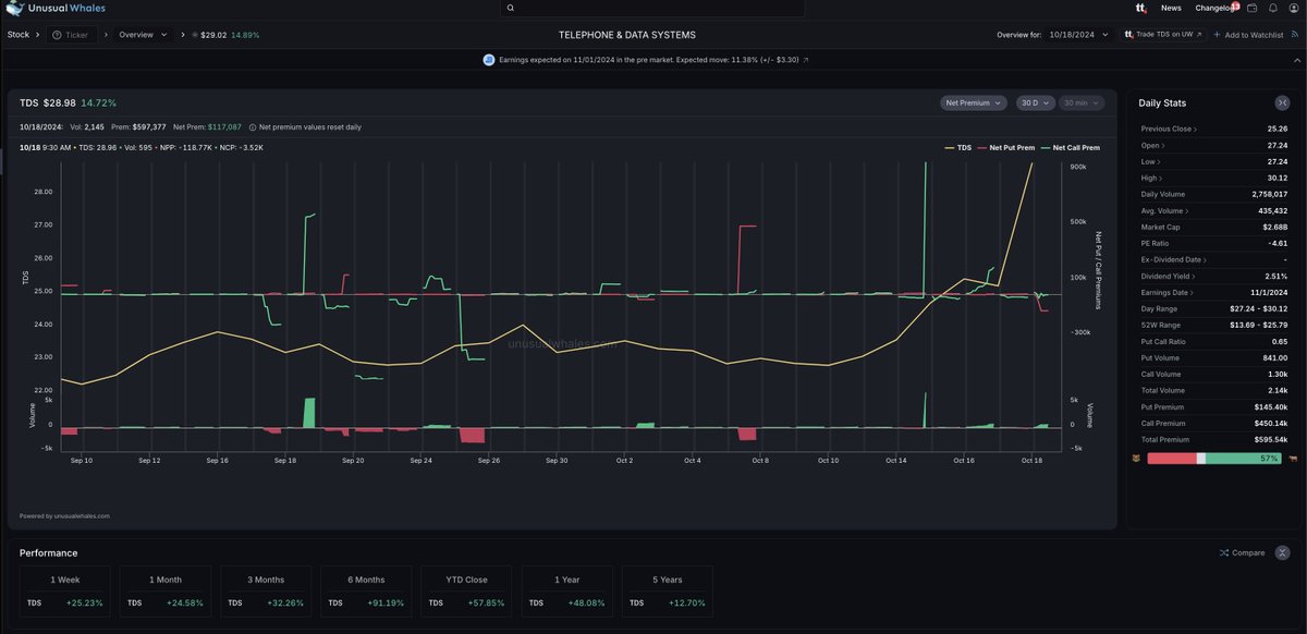
Looks like we caught insider trading... again.
$TDS rallied 17% today after a deal with Verizon $VZ.
$TDS has very little options activity, but see those green spikes on the net premium and options volume charts? Someone knew and traded heavily beforehand.
One month ago, one trader bought $1mil of $TDS 25 calls. Then again, on OCT (14th!!!!) trader bought $1mil Nov 15, $25 calls, turning $1mil into $5 mil in a week.
Insane this happens in the market so regularly, but you can use Unusual Whales to follow alongside.
Someone always knows.




English

$MSFT is reportedly working with Morgan Stanley and OpenAI & has tapped Goldman Sachs to determine it's equity stake in OpenAI's conversion to for-profit firm - WSJ
#StockWatch
English

Bought META puts as broke and retested the daily level. Closed it at LOD on the phone after the internet crashed. 1 and done😆
Keep it green everyone!
#Daytrading #BBTfamily
@Bearbulltraders

English

hi @ouraring I've submitted multiple support tickets over the past couple of weeks with zero response. This level of neglect is unacceptable and shows a serious disregard for your customers.
#withOura
Attaullah Malik@AtMaliks
@ouraring I love the product, but the customer service has been disappointing. I've reached out via the app (Oct 4th, 8th, & 9th) and messaged your Twitter account yesterday, but I haven't received any response. Could someone please assist me with my issue?
English
Attaullah Malik retweetledi

ADDITIONAL THOUGHTS ON FUNDED TRADER PROGRAMS
Traders in Vegas and online continue to conflate some of my arguments. So let me try to lay it out here.
A lot of my views aligns w the post written by @steenbab here: traderfeed.blogspot.com/2024/10/should…
-There absolutely IS a small subset of traders that these programs are a godsend for. Probably .01% can and do take huge advantage of these and crush it. I readily admit that
THAT SAID…
-No, I absolutely would not succeed trading under those constraints. People tell me if I think I’m so good, I should do it for a month. What? I’m literally telling you I’ll fail. That alone should speak volumes lol.
-My issue is that their incentives are not aligned. They don’t want you to win, they want you to gamble. The gamblers are who subsidize the .01% of winners.
-I want to only work at a true prop firm where incentives are aligned. True prop firms only make money, if their traders make money. The funded trader
model makes the most money from having the most amount of traders fail in the aggregate while continuing to rebuy like a casino.
-True prop firms REMOVE constraints, NOT add them. Trading is hard enough. If they wanted you to win, they wouldn’t be restricting how you could win or when you can get paid or whether you can stop trading or not. Often those restrictions are bc they know you’re going to lose over the long run if you trade more, like in any casino.
-These firms gamify it. Essentially you are being charged to trade a demo account. It is being viewed as a combine. They are trying to get you as close to passing and addicted to the process so that you come back trying again and again.
-My issue is that these are unregulated. Yes, you can still blow your account at any brokerage, I get that. That doesn’t mean either is right, but generally protections for the little guy are a good thing! Consequently, I’ve seen horror stories posted online of people treating these attempts as nothing more than gambling.
-It bothers me how many people’s only response was “what is the alternative!?” If a game is rigged against you, you always have the choice to not play! What the fuck kind of logic tells you to keep playing a negative EV game! If you don’t understand expected value and are fighting me on this, congrats! You’re the target market for these funded trader programs!
-I don’t understand why people are paying to trade demo rather than using a free demo to hone their skills. It’s literally setting money on fire. You might not care about $500 or $1k over time, but when 50k or 100k of you do it… congrats that’s what funded trader programs gamify this as their business model. Only if you have proven edge should you be paying to play at these firms. Refine your edge for FREE! Idk why that isn’t more obvious. Like wtf people.
-My other issue is that I guarantee you the marketers of these programs are getting paid way more than probably all the customers out there! Marketing affiliate spend should NOT be greater than trader payout. What else has that characteristic!? A CASINO!
-As an aside… one of the original developers of Topstep was at my lakehouse for the weekend. I will not use his name. We had very open convos about these programs. The summary? Every exec at these companies is laughing their ass off while they take your gambling money to the bank. You are not supposed to win, they know all the stats and have all the data.
-I do take issue as well that they brand themselves as prop firms. They are NOT prop firms and are bastardizing the term to appear legitimate. You’re not really trading the firms capital, you’re paying to trade a demo account.
/rant
Lance Breitstein 🇺🇸🌎@TheOneLanceB
If these funded trader programs WANTED you to make $ then why the fuck do all their constraints & rules exist!? Trading is hard enough! Why make it impossible unless it’s a casino? 🤔 I stand 0 chance w their rules! True prop firms like @smbcapital WANT & NEED you to win!
English

@ouraring I love the product, but the customer service has been disappointing. I've reached out via the app (Oct 4th, 8th, & 9th) and messaged your Twitter account yesterday, but I haven't received any response. Could someone please assist me with my issue?
English

So...good job report...(right before the elections...surprise, surprise)!! #Bidenomics
English
Attaullah Malik retweetledi

If you want to get better at reading price action, you need to put in the work.
When replaying and journaling trades, make detailed notes of what you observe. Over time, this will build your subconscious awareness and help you understand what to look for in real time.
This week, a new mentee shared a trade with me that they took on $TSLA. I replayed the trade and broke down the key components I noticed on the tape (and volume) for them to study.
Upon review, you can see that the tape provided a signal indicating where a seller was positioned before the trade was taken. When the trade was later placed, it was executed directly into that same seller before the buyers proved they were willing and able to get on top of that price.
Below is a screenshot of part of the write-up on order flow that I sent to my mentee, illustrating how to watch, analyze, and detail price action to improve their skills.
Examples of things to analyze:
- What time did the order print?
- Where did it print?
- How large was it?
- What did it do to the price?
- What did the volume look like?
It takes practice, and while it's a challenging part of most traders' journeys, reading order flow and price action is a skill that can be learned and greatly benefit trading performance.


English








