

🚨 JUST IN: $.5 BILLION $USDC MINTED ON SOLANA. #SOLANA
Solana Community
4.8K posts

@SolCommunityy
Focus on insights & updates on the @solana universal - A blockchain built for mass adoption 💚 Follow us!


🚨 JUST IN: $.5 BILLION $USDC MINTED ON SOLANA. #SOLANA




Top Gainers 24H on Solana looking wild today 👀 1. $7 2. $SpermWhale 3. $RIV 4. $Seven 5. $dapang Memecoin season on Solana is not slowing down. Low cap → High volume → Big moves. Degens are rotating fast. Don’t fade Solana memes. #Solana #Memecoin #Crypto




$SOL Update - Mar 23, 2026 $SOL is currently consolidating in the $85-$90 range after pulling back from $95. Short-term momentum is still weak, but the overall structure remains bullish if $85 holds. Key levels: • Support: $85 (lose this → $80-$78) • Resistance: $92-$94 (break → $100) • Current range: $85-$90 accumulation zone Outlook for late March: Reclaim $92 → $100-$105 Lose $85 → possible sweep to $80 before bounce Conclusion: This looks like a boring consolidation phase before a big move. Breakout or shakeout is likely coming soon. March target: $100 if breakout. 🚀







$SOL is currently moving sideways after a drop, with no clear trend yet. Price is consolidating around $88-90, showing weak recovery. ▫️Support: $87–88 ▫️Resistance: $90–92 👉 Short take: Wait for breakout - reclaim $90 = bullish bounce, lose $87 = more downside.


Solana memecoins going crazy again 🤯 PEACE | @Humanevolvd punch | $punch testicle | @testicletoken 我的刀盾 | $whatthedogdoing MIM | @mimcoinbtc JELLYBEAN | @jellybeanonsol DUKO | @dukocoin YURU | @yuru_coin retire | @thelastplaysol PIGEON | @level941 Blink and it’s 10x.


🚀 TOP GAINERS 24H ON SOLANA Solana memecoin season is heating up again 👀 Here are the tokens leading the pump today: 1. $COMMODITIES 2. $LOBCARD 3. $DOWNALD 4. $MAX 5. $LUCIA 6. $BALLERINA 7. $ALIENS 8. $MINDLESS 9. $LAYOFF 10. $ALIENSGOV 11. $AYYLMAO 12. $CRABBO 13. $POLSIA 14. $TGR 15. $CLAW Money is rotating fast on Solana right now. Memecoin meta never sleeps. If liquidity keeps flowing in, some of these could run much higher. Which one are you watching? 👀


BREAKING: The SEC has formally classified SOL as a digital commodity in its new crypto asset taxonomy, alongside BTC, ETH, and 14 other assets. SOL is not a security.


🚨 LATEST UPDATE ON Solana 1. Strong price recovery SOL at $93–$95, +6–7% (24h), +13% (7d) → potential breakout to $96–$100 driven by ~$9–10M ETF inflows + short squeeze 2. 6-year mainnet milestone ~496B transactions • 800+ validators • ~$2.5T DEX volume 3. Institutional inflows rising WisdomTree expands tokenized funds on Solana 4. Wallets & ecosystem growth Phantom Wallet launches $PHTM (200M airdrop) Pump.fun introduces automated buybacks for AI agents 5. Cross-chain expansion Avalanche integrated via Sunrise → boosting liquidity 6. RWA momentum Market cap ~$1.71B • TVL hits ATH → Real World Assets narrative accelerating 7. Tech upgrades SIMD-266 (p-tokens) → ~19x cheaper token ops (mainnet April) Firedancer targeting >1M TPS 8. More updates Backpack Wallet TGE expected ~March 23 DeFi + RWA remain strong despite market consolidation 🚀




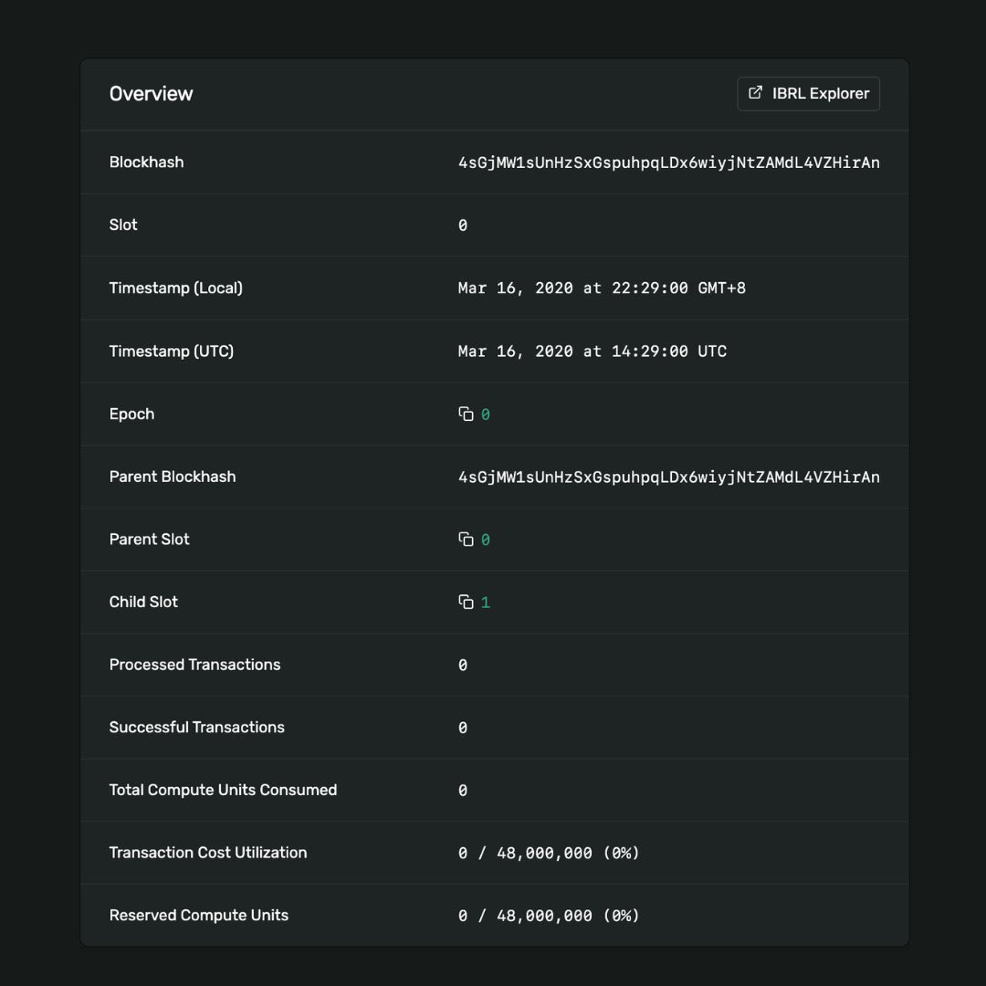
🔥 HISTORY: Solana’s first block was produced six years ago on March 16, 2020.




🇺🇸 ETF FLOWS: BTC, ETH, and SOL spot ETFs saw net inflows last week, while XRP spot ETFs saw net outflows. BTC: $767.33M ETH: $160.82M SOL: $10.7M XRP: - $28.07M





🚀 Top Gainers on Solana (24H) The memecoin + AI narrative is heating up again on SOL. These tokens are leading the move today: $PvP $BAGWORKOOR $VEESA $INCOME $MEFAI $DOG $XAIC $HERM $SRAA $SOLmaxxing $SALARY $PEEP $brainrot $TFW $Foodrot Liquidity rotating fast into small caps again. Which one sends next 10x? 👀 #Solana #Memecoin #Crypto #SOL


Top 10 Meme Coins on Solana by 7D Performance 🚀 The meme sector on Solana is heating up again, with several tokens showing strong momentum over the past week. Top performers (7D): 1️⃣ DarkPino $DPINO: +320.6% 2️⃣ Maxxing $MAXXING: +112.4% 3️⃣ Tung Tung Tung Sahur $TRIPLET: