Eric Heydrick
1.9K posts

Eric Heydrick
@eheydrick
Infrastructure engineer into automation, monitoring, Linux, and airplanes. SRE @Adobe.
Seattle, WA Katılım Nisan 2015
338 Takip Edilen198 Takipçiler

@eheydrick There are other colors available in the shirts but I’m not sure how the prints will come out on the darker colors. I need to order some samples to see and if they’re acceptable ill add them
Margate City, NJ 🇺🇸 English

🚨 Just in!
A whole new Nomadic / Cockpit Casual “merch” store! Lots of new items, better quality stuff, and….
The official
🔥2023 Nomadic Calendar🔥
OMDgear.com
Springdale, NJ 🇺🇸 English

@Elephant6Movie I love the little details like the 7 ft tall metronome and Static the Singing TV.
English

my most heartfelt condolences go out to the family and friends of a "fan turned friend" and extra lovely human @webdevjsj John Stephen Jones.
Swept away to the another realm
by that evil creeper that goes by the name of Cancer.
I'm stunned and saddened.

English

Look at em all! #Aerostar
Mine is in for annual/engines and god knows what else by the end of it!


English


@bfrsfo This was an FTD - basically a non moving but fully functioning static simulator with visuals. Day one was on the FTD. We go to the full motion simulator tonight.
But to answer your question - I don’t know! 🤷🏻♂️
Denver, CO 🇺🇸 English

@jasonlytle Was riding my bike and a bee bonked me in the eye. All I could think was... I got flyberbonked!
English

Planes on trains. 737 fuselages from Wichita headed to Renton for final assembly. cc/@AeroimagesChris #AvGeek




English

Looks like @SkydogZen & I will be adding another type rating next month! This will be my 11th.
We’ll get the B-787 type through a “differences” course based on our B-777 type ratings - so it will take under a week! Time to start studying!

Margate City, NJ 🇺🇸 English

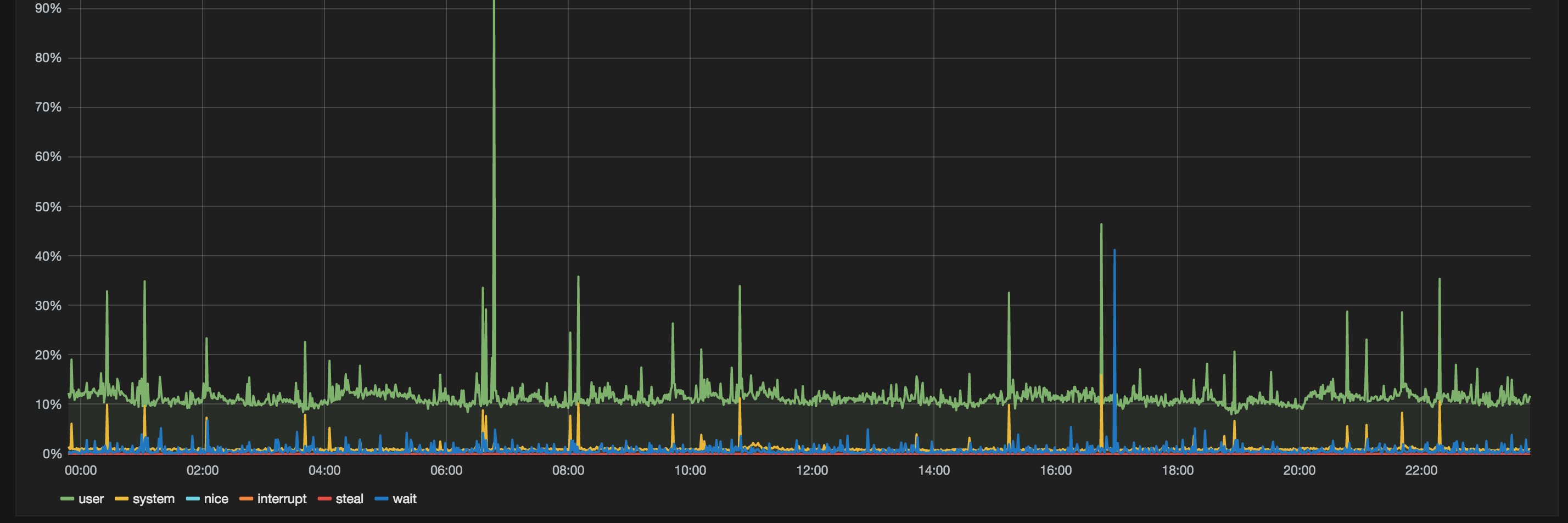
@oolveea @TimeSeriesArt Graph of jobs in a queue. That dropoff was a glitch in the metrics system. Or a happy accident as Bob Ross would say.
English

@tfitch @Atlantically @grafana If only there was a tool that magically converts sketches into functioning dashboards.
English

@Atlantically @eheydrick @grafana You’re not wrong. It is very cool and efficient. I’d do the exact same thing.
But Eric and I do work at Adobe. And here we are sketching ideas on paper for the leading software company in the digital design space! Which makes my cynical mind fire off my original reply.
English


@JTTsteve @LarryToweTV Possible to record directly from the headset audio?
English

@LarryToweTV That’s not it - I have had that a while although this will be the first time I’ve used it properly thanks to some studying and experimenting. I think that will be good - but no… this thing is gonna be 🤯
Sepang, Selangor 🇲🇾 English

What does it take to shoot a #cockpitcasual episode these days you ask?
it all fits in the bag with my clothes, headphones, satphone,l, & other random crap that I carry.
There’s also a new piece of gear pictured here that is gonna be awesome. Can you find it? 🤔


English

@JTTsteve Will you ever remove the old instruments that are on glass now?
English

Spent a few hours at the studio in Philly today with the band and the engineers mixing the latest jazz session which was recorded 3 weeks ago. These tunes will find their way onto upcoming @speedtapefilms #cockpitcasual episodes!
English
























