Jirka Helmich
25.1K posts

Jirka Helmich
@jirihelmich
Passionate about great experiences and progress. ex(CPO @MewsSystems). @matfyz alumni. Skier born in #Liberec. Living in #Reporyje.
Prague, CZ Katılım Haziran 2008
678 Takip Edilen800 Takipçiler

Zdejší Rohlíkovou estrádu jsem smazal. Desetitisíce views, desítky komentářů, likes a bookmarks.
Hromady všeznalých, sem tam nějaká nadávka. Někdo zpochybňuje moje vzdělání, někdo jde rovnou k retardům a idiotům. Pár lidí, co zaručeně věděli, že to nebyla nadsázka (protože jsem použil vykřičníky!), a že jsem hejtil rohlík. To je jediný, co dokážu ocenit, že ho lidi maj tak rádi, že ho brání, ať už jakkoliv.
Screenshoty mám na památku, abych tu nenechal odpovídat kdekoho. Ale asi není potřeba kvůli kusu pečiva zaplevelit online prostor takovým hnojem - a proto jsem to smazal, lidi na sebe prskali kyselinu mezi sebou.
WTF lidi! Jedna fotka pečiva a pár slov.
@rohlikcz zbožňuju, je to nejlepší služba, která v ČR je.
Howgh.
Čeština

@PetrNov67863974 @rohlikcz Spousta lidi ma asi smutny zivot, kdyz je trocha satiry takhle zvedne ze zidle, je to husty sledovat.
Zaroven lituju @rohlikcz, vubec to nemela byt kritika nebo snad stiznost, a ted tam spravci ctou vsechny ty vykriky.
Ale necham si vsechny ty prispevky na pamatku.
Čeština

@jirihelmich @rohlikcz Z příspěvku tady to vypadá, že svět je plný “bystroňů”. No na silnicích, ale třeba i podle objemu vráceného zboží v e-shopech to tak nevypadá…..
Čeština

@rohlikcz Nic velkýho, ale je to zajímavý UX problém. Když se pak podívám na váhu, tak ale musim vědět, že normální rohlík má 43g, abych tušil, že tohle je teda malý.
Čeština

@jirihelmich Dobrý den, Jirko, děkujeme za zpětnou vazbu 💚 Fotka může být zavádějící, nejlepší je orientovat se podle váhy u produktu. Vaši připomínku předáme kolegům, aby zvážili aktualizaci fotky 😊 Díky, že jste nás upozornil! Vráťa z Rohlíku.
Čeština

@TomasBenyK Jn. Já mám 17 kWh baterku na 9.5 kWp, takže vlastně nic. Ale znám lidi, co maj 1:1 s peakem.
Čeština

@jirihelmich Do 300L se vejde něco kolem 13kwh. Záleží na jaký teplotě startuje. Lepší ale stále do baterky. 45kWh je ideální míra
Čeština

Pro ty z vás, kteří často sledují cenu benzínu, a chtějí vědět, za kolik má Tank ONO, které je tradičně levné, no matter what, spíchnul Claude tuhle stránku:
tankono.cloudfare-f76.workers.dev
Čeština

@jirihelmich @tvoje___mama Pěkné. Já bych ještě zapnul ty zaoblený konce, ale de gustibus non est disputandum.
Čeština

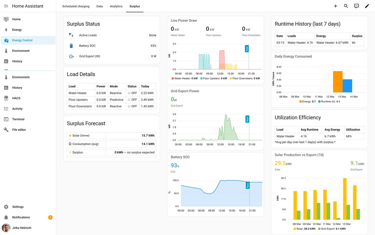
V prosinci '24 se u mě stavili synové @tvoje___mama a hodili na střechu panely. Vloni jsem od PRE dostal za přetoky kulervoucích 227 korun, takže jsem vyměnil zásobník TUV za duální z Dražic, zaměstnal pana Clauda a na světě je integrace do HA, která řídí spotřebu přetoků.
Má to dva módy - prediktivní s rozvrhem - z odhadu solární výroby si to tipne, jestli device může běžet; a reaktivní, kdy to vyhodnotí, že se exportuje do gridu dost na to, aby mohl device běžet bez záseku do baterky.
Dá se taky nastavit threshold pro venkovní teplotu, kdy se device nemá pouštět. Plus je tam nějaká logika okolo toho, aby se to nezapínalo/nevypínalo příliš často.
Device musí být reprezentovaný/zapouzdřený HA on/off switchem, pokud je k němu senzor spotřeby, tak se to bude řídit ještě líp.
Jo a začalo to jako projekt pro přípravu na spotový tarif, takže to mj. v noci dobíjí baterku v nejlevnějším okně podle denní spotřeby - to bylo aktuální do konce února, než začaly přetoky.
Už je to asi použitelný i pro někoho jinýho, než jen pro mě, ale nula garance, že se něco po cestě nepodělá. Časem to asi dostanu do HACS, ale kdyby chtěl někdo být super-early tester, tak proč ne:
github.com/jirihelmich/sm…
#dnesbastlim


Čeština

@jirihelmich @tvoje___mama Autor k tomu vytvořil AI setup asistenta. Sice to není claude, ale dobrý.

Čeština

@jiri_matta @tvoje___mama Ma to urcite nedostatky, dejte vedet, postupne to doladim, ladim to zatim na sobe.
Čeština

@StDrasner @tvoje___mama Tenhle plugin by to nekterym mohl priblizit. Jsou na trhu ruzna reseni, ktera to slibuji, ale realne bych rekl, ze v prvni rade slouzi jejich dodavateli - casto je to distributor spotove elektriny.
Čeština

@jirihelmich @tvoje___mama Já to říkám pořád… 😵💫
#FVE není pro normální lidi/spotřebitele…
😂
Tohle si normální zákazník sám nepoladí nevytuní a běžný dodavatel se s optimalizací necrcá, ani s doporučením volby tarifu…
Onehdá jsem řešil s kamarádkou manželky, že jí po instalaci FVE stoupla spotřeba
Čeština

@JanPruha @tvoje___mama Poprosim Clauda, at to vytuni. Dobrej tip!
Čeština

@jirihelmich @tvoje___mama Dovolil bych si upozornit na existenci gauge-card-pro. Vypadá lépe než ta interní.

Čeština

@jirihelmich @tvoje___mama To je super. Trochu čekám, až mi vápník sežere bojler k tepelku a chtěl bych udělat něco podobného. Tepelko nepřemluvím, Aby mi patronu v bojleru spustilo na přání, ale existuje model, který má 2 patrony, 2 hlídání teplot a ještě výměník na TČ?
Čeština

@FrantisekNekola @tvoje___mama Zasobnik 120L: cca 17. Dovoz, prace, montaz, odvoz: cca dalsich 17.
Snizit spotrebu Ruskeho plynu: k nezaplaceni.
Navratnost realne nepocitam. Resim ciste jen vyuziti vlastni vyroby na max.
Čeština

@jirihelmich @tvoje___mama Kolik je investice do Dražic TUV zasobniku a jakou pocitate navratnost odhadem? Diky Fanda
Čeština

@tvoje___mama Dali matfyzákovi neúnavnýho junior developera, no! Vychytávám tomu denně mouchy, ale předpokládám, že to dokonverguje někam k nějakýmu dobru!
Čeština

@jirihelmich Kdybys viděl jak to “sofistikovaně” spínám doma já, tak me snad odsledíš. To Tvoje řízení vypadá dost luxusně! ♥️
Čeština
Jirka Helmich retweetledi










