




R. Díaz - brakinglab.com
202 posts

@rdiazracing
Motorsport y simracing. Mi primer ruido inteligible fue "Burrum-Burrum" para que mi tío me subiera en su Delta Turbo. Senior Software Eng. en mis ratos libres.






🚀 New Braking Lab release App v0.98.0 Landing v0.9.2 Capture v0.2.3 Your race week, in one place — meet Pitwall. 🧵


🚀Braking Lab app v0.97.5 shipped: - Track notepads now autocomplete corners for @iRacing combos












🆕Fernando Alonso, en Instagram: "Un gran día. Siempre es bueno revivir los años con los prototipos. Increíble experiencia e increíble sonido"

Los diferentes motores y sonidos de los HyperCars del WEC en este 2026: -Genesis GMR-001 V8 Twin-Turbo híbrido -TOYOTA TR010 HY V6 Twin-Turbo híbrido -Ferrari 499P V6 Twin-Turbo híbrido -Cadillac V-Series.R V8 aspirado híbrido -BMW M HY V8 Twin-Turbo híbrido -Alpine A424 V6 Turbo híbrido -Aston Martin Valkyrie V12 aspirado -Peugeot 9X8 V6 Twin-Turbo híbrido #WEC #6hImola #LeMans24

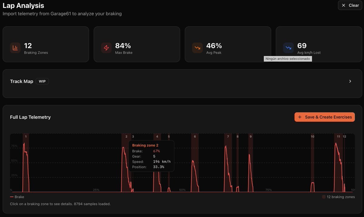
Get faster...fast in your simracing journey with Braking Lab: - 40+ Braking technique exercise (plus unlimited custom ones) - Telemetry analysis compatible with @iRacing and @LeMansUltimate - Track notepads - Race Calendar - And much more. Try it 100% free at 👇🏼





