Sabitlenmiş Tweet
Piotr Sarna
955 posts

Piotr Sarna
@sarna_dev
@poolsideai https://t.co/uOTCCBUUsz https://t.co/MjAwfREfqr https://t.co/C01u5Ps0Jt Writing For Developers https://t.co/8mJ7fPbtDc @tursodatabase Database Performance at Scale @ScyllaDB
Katılım Ekim 2022
10 Takip Edilen1.9K Takipçiler

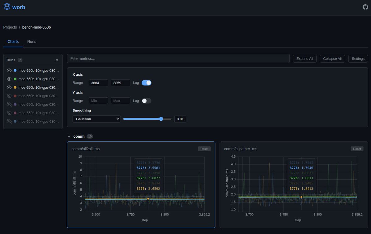
today in worb: internal performance insights for tuning the database to its limits 🤌
worb.cloud
English

#ScyllaDB Monster Scale Summit: the only place where you can learn how the Large Hadron Collider uses AI to track Higgs bosons, and at the same time get convinced by MongoDB folks to actually *not* distribute your analytics right away and start with a local comfy DuckDB setup 🤌 unique
scylladb.com/monster-scale-…
English
Piotr Sarna retweetledi

New tech blogger interview - - this time we’re featuring @muratdemirbas, who’s about to publish his 800th (!) blog post
writethatblog.substack.com/p/murat-demirb…

English

February in writethat.blog 👇
Apache Iggy’s migration journey to thread-per-core architecture powered by io_uring // @ApacheIggy
Look ma, no FUSE! // shameless self-promo
Farewell, Rust // Dmitry Kudryavtsev
Catching a caching bug at Readyset // Michael Victor Zink (@readysetio for @AntithesisHQ)
How to build a distributed queue in a single JSON file on object storage // Dan Harrison (@turbopuffer)
six thoughts on generating c // Andy Wingo
Owning a $5M data center // @___Harald___ (@comma_ai)
Learning from context is harder than we thought // Shihan Dou and Pluto Zhou (@TencentGlobal)

English

@nyanotech the best kind! CPU caches and bridges are so much more fun than the average network protocol
English

@sarna_dev i have bad news: a single server is also a distributed system
English

... which is the main reason why github.com/psarna/worb keeps everything in SQLite by default, and DuckDB for the analytical script kiddies
English

today's most important update: these cool little histogram previews 🤌
Piotr Sarna@sarna_dev
I've been working on a single-process server compatible with wandb Python client. Key idea: store everything in SQLite or @duckdb. The web UI stays, but you also have a powerful SQL query engine at your disposal. Now also compatible with @tursodatabase! github.com/psarna/worb
English

I've been working on a single-process server compatible with wandb Python client. Key idea: store everything in SQLite or @duckdb. The web UI stays, but you also have a powerful SQL query engine at your disposal. Now also compatible with @tursodatabase!
github.com/psarna/worb
English

fuss: if you like your OverlayFS without mounting
writethat.blog/fuss.html
English
Piotr Sarna retweetledi

For our latest tech blogger interview, we’re featuring @gwenshap
writethatblog.substack.com/p/gwen-shapira…

English
Piotr Sarna retweetledi

> I’ve never found it not useful to keep writing and sharing. Writing is a great way to coalesce one’s thoughts and prove out whether one has fully understood something.
writethatblog.substack.com/p/robin-moffat…
English
Piotr Sarna retweetledi

📣 Deal of the Day 📣 Feb 11
Save 45% TODAY ONLY!
Writing For Developers: Blogs that get read & selected titles: hubs.la/Q042CXPv0
Pragmatic methods for writing blogs, articles, and other technical pieces that stand out from the crowd! @c_a_dunlop @sarna_dev #techblogs #softskills
This book is full of the practical tips, tricks, and techniques you need to translate the ideas floating around your head into content that’s clear and compelling. Authors Piotr Sarna and Cynthia Dunlop combine their differing perspectives as an engineer and professional writer to help you write compelling works.
This isn’t a generic writing guide - from start to finish, the book is laser-focused on technical topics, writers, and audiences. It covers the entire writing process, from brainstorming, planning, and revising, to promoting your blog in ways that build reputation and generate further opportunities. The book also introduces seven popular patterns for modern engineering blogs - such as "The Bug Hunt", “We Rewrote It in X", and "How We Built It" - and helps you match these patterns with your ideas.

English
Piotr Sarna retweetledi

“Writing for Developers” is featured as @ManningBooks's deal of the day today. The 45% discount also applies to “A Damn Fine Stable Diffusion Book” by @willkurt and “Everyday Data Visualization” by @callmedeeray. mng.bz/Y7oK

English
Piotr Sarna retweetledi

Rather chuffed to get featured on @c_a_dunlop's blog (alongside many names who I've fanboi'd for years, giving me serious imposter syndrome 🙃)
Cynthia Dunlop@c_a_dunlop
New tech blogger interview -- this time, we’re featuring @rmoff writethatblog.substack.com/p/robin-moffat…
English
Piotr Sarna retweetledi

New tech blogger interview -- this time, we’re featuring @rmoff
writethatblog.substack.com/p/robin-moffat…

English

January in writethat.blog 👇
Building a movie recommendation agent // @novoselrok
Why does SSH send 100 packets per keystroke? // @itseieio
Replacing Protobuf with Rust to go 5 times faster // PgDog
ASCII characters are not pixels: a deep dive into ASCII rendering // Alex Harri
The design & implementation of sprites // @tqbf (@flydotio)
Database transactions // @BenjDicken (@planetscale)
Don’t fall into the anti-AI hype // @antirez
See it with your lying ears // lcamtuf
Finding and fixing Ghostty’s largest memory Leak // @mitchellh
Databases in 2025: A year in review // @andy_pavlo
Swapping two blocks of memory that reside inside a larger block, in constant memory // Raymond Chen (@microsoft)
Writing mutexes from scratch in Go // @rybickic

English


