ทวีตที่ปักหมุด

Epic Unusual Option indicator I created. You can now monitor unusual option trades directly on your chart live.
No $300 monthly subscription needed.
#TOS #Thinkscript #UnusualOptions
tos.mx/uctVthC

English
Nick
373 posts

@2187Nick
Builder, Trader, Always Learning, Mystic https://t.co/zbw0eBVzC6 https://t.co/EcOgCjEjQ1 Goal: Build and Ship




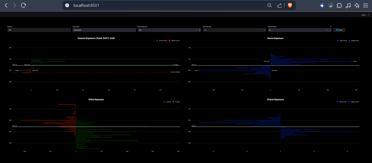
New drop: Options Market Depth V2 🔥 • Bookmap-style depth + trade flow • Stack charts horizontally, vertically, or grid. • Built on @tradingview lightweight-charts Open source & free → code in next post. #Schwab










