Para
51 posts


The White House is cutting off $250 million for Minnesotans health care.
The Associated Press@AP
BREAKING: The Pentagon seeks $200 billion in additional funds for the Iran war, AP source says. apnews.com/article/iran-w…
English

Nowruz Mubarak to all the Iranian Americans who call New York City home!
It was an honor to celebrate Charshanbeh Soori with so many of you in anticipation of spring, renewal, and - now especially - the enduring hope of a new day for the Iranian people.
Nowruz is typically a time of good feeling, but this year is different. I continue to stand in opposition to this war, and I wish as many moments of joy as possible for all Iranians observing this special holiday.


English

Coherence of GPUs/Compute. It's not bytes adding up to make a hash. As is right now, there's a lot of trickery to make multiple gpus in a large cluster coherent over instant fiber, let alone the internet.
It's not impossible, but what you're thinking of is essentially edge compute. Apple is likely going to be the best at that. 7-10t / s, small models.
English

@iampedii @PawnToPromotion @kevinzakarian @YourAnonHeart Lowendbox رو پیشنهاد میدم.
دست شمام درد نکنه.۲ گیگ رم کافیه، تعداد مهمتره
فارسی

@PawnToPromotion @kevinzakarian @ParaEdax @YourAnonHeart بچه ها یه سوال دیگه
Bandwidth سرور هایی که دارید چطوریه؟
من دارم فکرچندتا VPS-4 ازینجا بگیرم
ovhcloud.com/en-au/vps/
فارسی

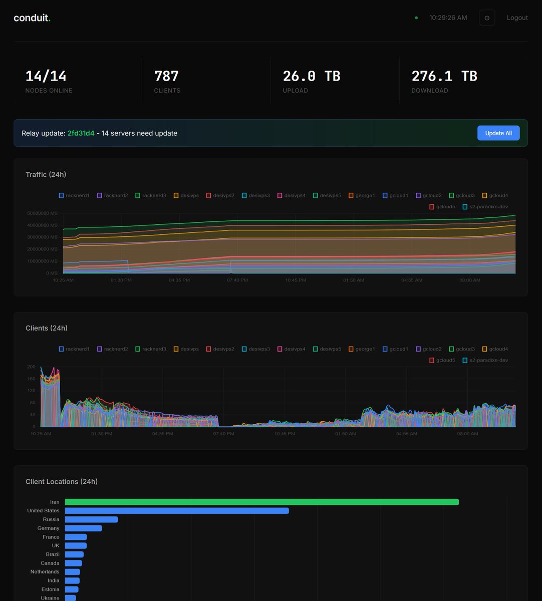
۲۲ سرور رو برای سایفون ران کردم.
این هم کارکرد تقریبا ۲۰ ساعته.
خوشبختانه ۸۷٪ اتصالها از ایرانه.
البته ترافیک مصرفیِ سرورها دو برابرِ مجموع دانلود و آپلوده. در تلاشم ظرفیت رو بیشتر کنم.
با تشکر از:
@ParaEdax @PawnToPromotion @YourAnonHeart
جانم فدای ایران ❤

فارسی

@shir1366 @YourAnonHeart @Ziya_Sadr @PawnToPromotion دوست، اگه دوست دارین، یه اسکریپت درست کردم که کانفیگ و TUI آقای سم و نگه میداره، ولی میزاره داشبوردو سوا اد کنید و سرورهای بیشترم همینتور.
curl -sL raw.githubusercontent.com/paradixe/condu… | sudo bash
github.com/paradixe/condu…
فارسی

@YourAnonHeart @Ziya_Sadr @PawnToPromotion سمی جان، دیدم @ParaEdax یه داشبورد درست کرده که چندین سرور رو با هم بشه مانیتور کرد. شما هم چنین قابلیتی داره کدتون؟
فارسی

ستاپ کردن Conduit (برای کمک به وصل شدن مردم از ایران با سایفون) روی سرور به لطف @PawnToPromotion و ابزاری که ساخته در حد کپی پیست کردن یه خط توی ترمینال بود
ممنونم ازت
لینک گیتهابش
github.com/SamNet-dev/con…
اون یه خط هم همون اول داکیومنت نوشته quick install
برای خریدن vps هم از شرکتهایی مثل هاستینگر و هتزنر یا هرجا که ارزونتره سرور لینوکس رو با قیمت خیلی کم میتونید بخرید از توی پنل میتونید ببینید چطوری دسترسی بهش پیدا کنید.. ترمینال باز کنید.. همون یه خط رو کپی پیست کنید و خودش همه کارا رو میکنه ازتون چند باری تایید میگیره و تموم..


فارسی

۱۷،۰۰۰ نفر تا الان با چهار تا سرور کوچیک
واقعا از تک تک شما ها ممنونم
@YourAnonHeart
@PawnToPromotion
@ParaEdax

فارسی

@ParaEdax @PawnToPromotion من دو باری پرسیدم چطوری میتونم روی OrangePi اجراش کنم چون زیاد آشنایی ندارم. ولی کسی جوابم رو نداد. اگر میشه لطفا راهنماییم کنید چطوری از طریق Portainer نصبش کنم. ممنونم
فارسی

اگه چندتا سرور کاندوییت یا سیفون داری و حال ترمینال یا TUI نداری (من که اصن ندارم) بیا برو رو داشبورد.
ورژن جدید:
- ویزارد برای مولتی سرور
- آتو آپدیت با باینریهای @PawnToPromotion - هر سرور رو جدا خاموش/روشن کنی - لیمیت ترافیک بذاری (اتوماتیک خاموش میشه) دیگه لازم نیست JSON ادیت کنی یا SSH بزنی آپدیت کنی.
همه چی از وب.
کار اول اینه که اینو رو جایی که دشبورد میخوای ران کنیو یه کامند میده آخرش که رو همه سرورها ران میکنی، هم ssh و هم کاندوییت رو آتوماتیک وصل میکنه و به داشبورد ادد میکنه.
curl -sL raw.githubusercontent.com/paradixe/condu… | sudo bash
github.com/paradixe/condu…

فارسی

@1_persia_1 @PawnToPromotion مشکل شما نیست. منم از دیشب همه از 200 تا 400 تا کلاینت اومدن رو 5-6 تا (سیفون داره سرور ساید لیمیت میکنه). من سرورهای جدید خودم همه موندن رو کانکتینک و ترافیک نمیگیرن. سمت سرور کاندویت دارن یه کارای میکنن
فارسی

@ParaEdax @PawnToPromotion و اینکه من دو تا سرور دارم از دیروز که روشنه ولی اپتایم رو N/A میزنه و هیچی هم کلاینت نگرفته. دیروز هم اینطوری بود و یک بار استارت رو زدم ولی همچنان اینطوری مونده.
سرور اوبونتو

فارسی

برای Native (بدون داکر):
curl -sL raw.githubusercontent.com/paradixe/condu… | sudo bash
بعد از این دیگه خودش آلرت میده یا میتونی بری
Settings → Update Dashboard
ولی الان باید یه بار آپدیت کنی

@ParaEdax @PawnToPromotion من از ورژن شما استفاده میکنم. رو سروری که الان در حال حاضر داره کار میکنه چطوری اپگرید کنم به اخرین ورژن که الان گذاشتی؟
فارسی

@saeed_choobani @PawnToPromotion fresh install ya rooye existing? Ubuntu or somehing else? Mersi and sorry.
English

@complex_maths @theo Valid and fair point but it could be said that without seeing the data, you can't find probable cause to get warrants either, but I take your point.
English

Gonna do my once yearly "political post" to say some things we all really should agree on.
1. Murdering unarmed civilians is bad
2. Using ICE as a weapon to get what you want out of people you don't like is bad
This is no longer "difference of opinion". We're nearing a constitutional crisis. Left, right, center, indifferent, doesn't matter. We can't let this happen.
Matt McDermott@mattmfm
As insane as this sounds, it’s true: Pam Bondi sent Minnesota officials a letter today saying ICE would leave the state if Minnesota turns over its voter files to the Trump Administration. They’re openly using state violence as a bargaining chip to seize election infrastructure.
English

From my understanding, voter rolls are simply a list of who is registered to vote. It does not include who voted for whom and/or when.
I don't see the potential for misuse (because the feds already know everything about everyone's identity and citizenship status) unless you mean that something or someone is in the voter rolls and shouldn't be. Then it's a completely different ballgame.
Just throwing the word misuse out and not engaging in the convo is vaguery. Orange man bad, 100%. But what's the actual meat of the argument?
English









