EA5EMA
10.2K posts

EA5EMA
@Ea5Ema
#Sdr #sota #TinyGS #SatNOGS #Eme #meteoros #cometas #meteorologia #python #macbook #raspberry #arduino #desarrollo hardware y software Estacion #Davis


Lime Microsystems has started a new campaign on CrowdSupply for their new product: a 4-channel up/down converter covering 800MHZ to 10GHZ, based on their LMS8001A RF chipset. It enables coverage from 10MHZ to 10GHZ for LimeSDR family.





















I’m at Deep Space Exploration Society (DSES) in Colorado helping with the setup for #Artemis2. DSES is one of the orgs accepted by NASA to participate in tracking experiments w/ the Orion spacecraft. Others include @coastal8049 and @radiotelescoop DSES: dses.science

今朝は3つの月面衝突閃光が出現しました。2025年12月15日4:35:55、4:58:20、5:33:08の閃光です。富士と平塚からの同時観測で、各閃光とも月面上における同地点での発光を確認、いずれもふたご座流星群の衝突領域でした。3つの検出はリアルタイム動体検知の速報値で、他にも出現した可能性があります。

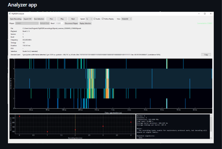
How do you debug USB-C DisplayPort (DP Alt Mode)? You can connect Flipper One to a monitor with a single USB-C cable and get a full survivalist desktop. One cable handles power, video up to 4K@120Hz, and USB peripherals (mouse + keyboard). But DP Alt Mode is very sensitive, and we need proper tools to debug it across different monitors. Looking for ready-to-use solutions for PHY / signal integrity debugging: 📈 Ready to use Oscilloscope 🛠️ Fixtures + Probes 💿 Software for decoding & analysis Goal: quickly understand where negotiation or signal breaks, without DIY soldering or building custom measurement setups (we’re in multi-GHz signals territory). Companies like @Keysight @RohdeSchwarz @TeledyneLecroy @tektronix have solutions, but these are hard to access without long enterprise sales cycles. Maybe @VESADisplay knows an easier path? Any practical recommendations? 🙏














