Max McLaughlin
85 posts


@mpatrickwalton Splurge for the repeater. You go insane constantly carting test equipment outside

English
Max McLaughlin retweetledi

🎈@sorcerer_earth (YC S24) builds weather balloons that can fly for over six months, reach previously inaccessible regions, and collect 1000x more data per dollar than current systems.
Congrats on the launch, @_protopian, @maxmclau, and @big_veech!
ycombinator.com/launches/LdU-s…
English

@ablative_sasha @RcSboii @joebarnard @AndrewA2061 any idea how he gets the logged data into Grafana? Just time series CSVs?
English

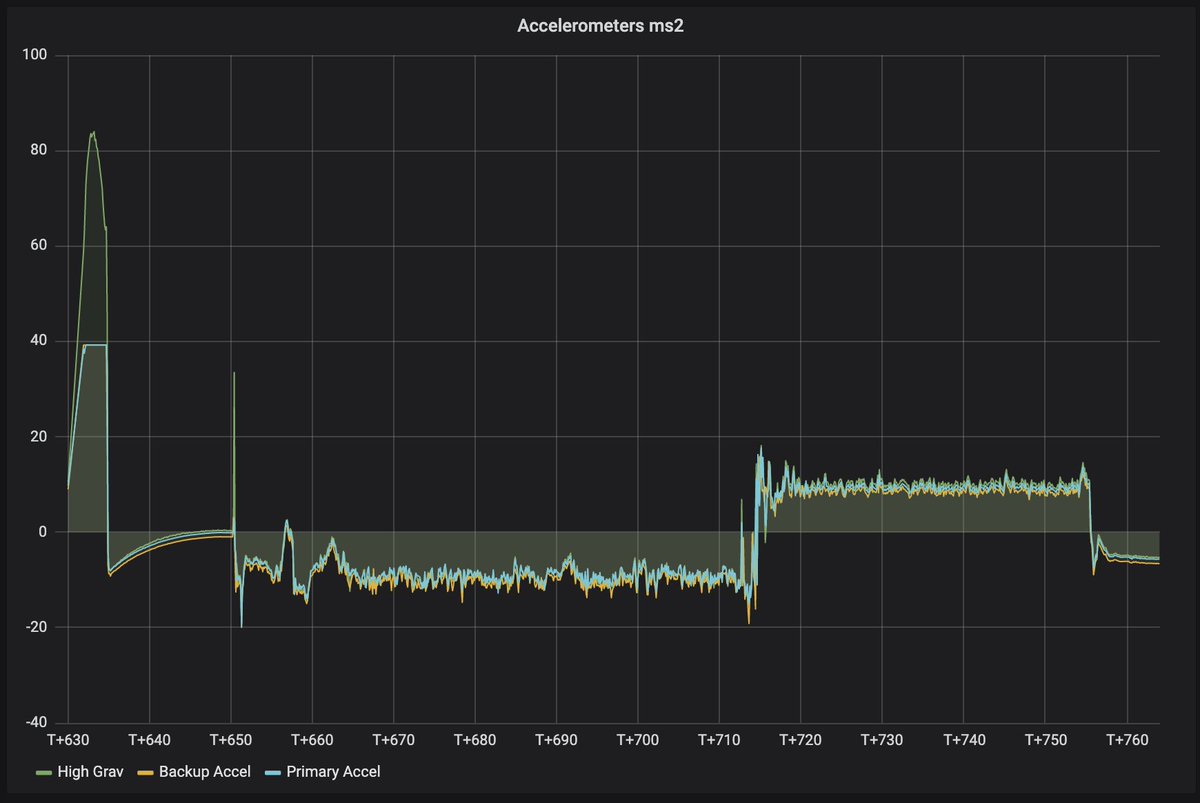
Yesterday, @AndrewA2061 flew his L3 class rocket "Rigel" to 1.6km, with an AVA board flying in passive data capture mode! Some interesting plots of barometric pressure, raw vs filtered horizontal velocity, and all three accelerometers.




English

@joebarnard @wikkit @bps_space @Astro_Chuck How are you getting the logs off of the vehicle and into Grafana? CSVs or something fancier?
English

@wikkit @bps_space It's overlaid in post, real time telemetry through grafana is next - an upcoming project with @Astro_Chuck needs more accurate real time control and plots than Sprite had.
English

Sprint Flight 4! This time with digitally stabilized tracking footage, and live plots! Full Video: youtu.be/XwASPWXh0us

YouTube
English

@WueSpace is that a manual pick and place machine you're using in the last two photos? look interesting
English

Yesterday, #Daedalus2 held an integration day and assembled a flightworthy (or at least wind tunnel worthy 😉) #SpaceSeed. The focus were the rotor mechanics. Everything was freshly printed and we finally tried our aluminium bearing plates. Next weekend, you'll see it in action!




English
Max McLaughlin retweetledi
Max McLaughlin retweetledi

@ArmstrongCeilng Really does. The inlayed lights really seals it
English

@ArmstrongCeilng this installation is incredible - do you have information on what species of veneer was used here?
#photo660121" target="_blank" rel="nofollow noopener">armstrongceilings.com/commercial/en-…
English
Max McLaughlin retweetledi

















